
안녕하세요~ 뗀뗀네모입니다.
저는 주식을 한 지 10년이 넘었지만
사실 잘 모르는 주린이와 다름이 없습니다.
그리고 나름 중장기적 매매 방법을 사용하여 수익을 내기도 하였지만
매도를 잘 못하여 계속 물리기도 하였습니다.

몇 년 전 매매했던 종목 중 한 종목에 수익을 내다가 크게 물리게 되어 ㅠㅠ
자연스럽게 매매에 욕심과 감정을 배제하고자 자동매매를 찾아보게 되었고
여러 자동 매매가 있었지만 유료이거나 사기였습니다.
그래서 키움증권 자체에서 자동매매가 있는 것을 알고 사용해 보았습니다.(광고 진짜 아닙니다 ㅠ)

그렇게 사용한 지 2주가 되었고 이번 주 수 목 금 매매 일지입니다.

현재 600만원으로 돌리고 있고 정말 감사하게도! 2주 동안 매일매일 수익이 났습니다 ㅠㅠ(감동 감격)
(자랑을 조금... ㅠㅠ 죄송합니다... 자랑하고픈 맘 그맘 아시죠? 여러분들께도 전자책을 통해서 알려드릴 예정입니다! 이웃님들에게는 더 특별하게요!)
자동매매라서 저는 다른 일을 하거나 업무 중에 신경을 안 써도 된다는 게 최대 장점이었습니다
물론 개인이 직접 매매를 관여하면 더 높은 수익을 낼 수도 있지만 마이너스를 낼 수도 있었겠죠
저는 아주 만족합니다 ㅠㅠ



가지고 있는 종목들
지금은 마이너스지만 플러스로 이익이 나게 해주는 씨앗들 같습니다 ㅎㅎ


꾸준히 수익만 나 준다면? 이것이 계속된다면? 하는 헛된 상상도 해봅니다.
캐치는 종목을 찾는 조건식을 설정을 해야 하는데요
이것이 가장 큰 것 같습니다.
모의투자를 통해서 검증을 해보았고
괜찮겠다 싶어서 실전 매매를 통해서 검증을 하고 있는 중입니다.
앞으로도 계속 괜찮길 바라봅니다.

키움 캐치를 사용하다가 단점이 존재한다는 것을 알았습니다.
1. 추가 매수가 안된다.
2. 주식 이관이 안된다.
이 두 가지 단점... 손실을 수익으로 바꿀 수 있도록 대응이 되어야 하는데 대응을 할 수가 없겠더라구요
아직 까진 수익이 나고 있지만
이 단점들이 저에게는 좀 걱정이 되었습니다. ㅠㅠ
그래서 대응이 되는 자동매매 프로그램으로 지금 알아보는 중입니다.
(그럼 손실에서 조금 더 자유로워질 수 있겠죠?)
그리고 지금 사용하는 검색식 및 매매 조건이 과거나 앞으로도 괜찮을까? 하는 의문들...
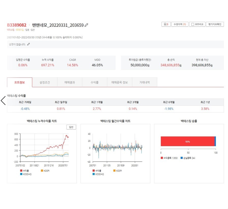
그래서 여러 가지 방법을 통해서 백테스팅이라는 것을 찾아보았습니다.
지난번 글 제일 마지막에 백테스팅 하는 과정을 올렸는데요
결과를 함께 보시겠습니다.


전 첨에 보면서 와 대박이라 생각했습니다..;;
테스트가 되면 될 수 록 계속 수익이 올라가더라구요





아주 깜놀 했지요
이걸 미리 알았다면
훨씬 더 좋았을 텐데 하면서...



경제적 자유로 나아갈 수 있는 좋은 파이프를 하나 꼽은 것 같아서 정말 기분이 좋습니다.
혹여 주식에 관심이 가시고 백테스팅을 해보고 싶으신 분이 계시면 댓글 남겨주세요!
최대한 자세하게 알려드리겠습니다!!
벚꽃이 흩날리는 봄
건강과 코로나 조심하시며 4월도 파이팅 하였으면 좋겠습니다!


'주식 > 키움 캐치 사용법' 카테고리의 다른 글
| 키움 캐치 1달간의 자동매매 정리일지 (2) | 2022.04.16 |
|---|---|
| 키움 캐치 자동매매 매매일지 - 2022.4.4 ~ 2022.4.5 그리고 첫 마이너스 (0) | 2022.04.07 |
| 키움 캐치 자동매매 매매일지 - 2022.3.28 ~ 2022.3.29 (0) | 2022.03.30 |
| 키움증권 캐치 자동매매 매매일지 - 2022.3.23 ~ 2022.3.25 (0) | 2022.03.25 |
| 키움 캐치 자동매매 매매일지 - 2022.3~21~2022.3.22 (0) | 2022.03.22 |
댓글